DataSpring是一个基于Flink构建的,支持CDC的流批一体式ETPG电子游戏合集L平台,可支持亿级数据实时数据同步、预处理
FocusGPT是一个数据分析智能体,支持多轮对话,回答您的数据问题,自动生成图表和看板。
智能洞察利用了DataFocus Cloud强大的内存计算能力,通过SQL执行经典的算法以分析和识别数据中隐藏的模式和趋势。
小慧是一个自然语言助手,可以识别人类的语音或文字输入问题,理解其含义,并将问题转化为focus Search支持的关键词语句。
企业的数据分析场景通常都不同,但仍然存在相似性,找找看,有没有你熟悉的?
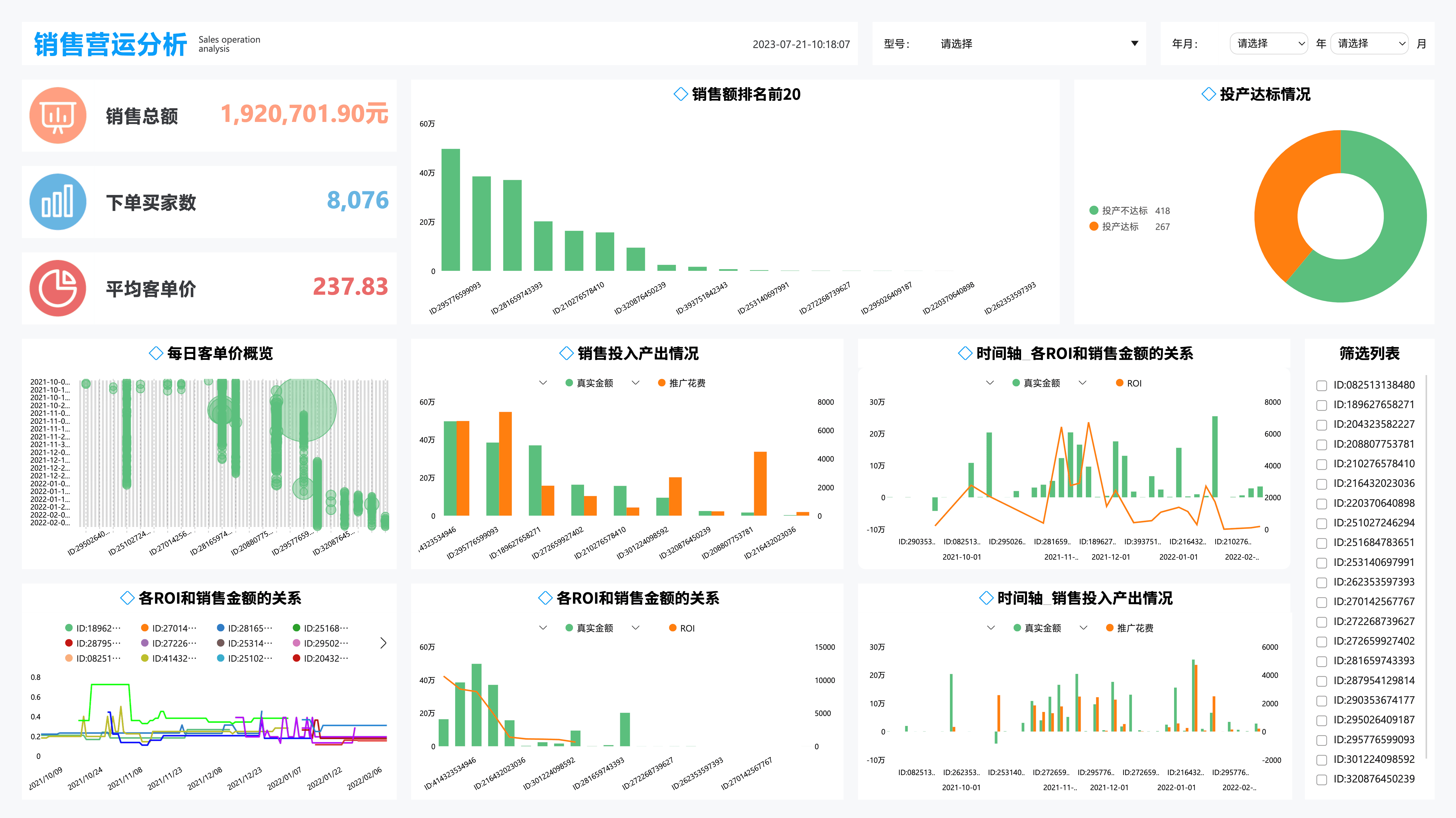
企业的全面数字化离不开对数据的掌控。运用DFC的搜索功能可以快速开发数据看板、领导驾驶舱。丰富的模板样例展示了不同业务维度的指标体系和数据监控目标。
无论是简单的图文简报,还是设计精美的数据分析报告,在这里都可以找到可供参考的范例,通过精炼的数据图文解析业务和经营状况,从这里开始。
有些数据分析的场景是具有行业通用性的,数据应用提供从数据接入,到指标分解,再到专题设计,完整的模板可重用能力,运用模板一键创建属于自己的数据应用。
为您解读 DataFocus 的品牌、技术、产品、案例和生态,带您见证 BI 创新方向
为合作伙伴赋能,基于 DataFocus 领先的智能分析能力打造完美的客户解决方案
在如今竞争激烈的电商市场中,深入而有效的数据分析已成为成功的关键因素。随着消费者行为的不断变化和市场环境的迅速发展,电商企业必须依靠数据来做出明智的决策和策略调整。本文将着重介绍一些最实用的电商数据分析平台,帮助企业更好地进行市场分析、消费者洞察及运营优化。其中,“DataFocus”将作为一款优秀的平台被特别提及,以展示其在电商数据分析中的强大功能与应用价值。接下来,我们将深入探索这些平台的特点、优势及适用场景,助力电商企业在数据驱动的时代更进一步。

在电商行业,数据是推动业务发展的核心资产。通过对数据的收集与分析,企业可以深入了解用户需求,评估市场动态,以及优化营销与运营策略。具体来说,电商数据分析可以为企业提供以下几方面的支持:
:分析消费者在网站或应用上的行为记录,可以帮助企业理解用户偏好和购物习惯,从而优化商品展示和推荐算法。
:利用数据分析工具,企业能够预测未来销售趋势,以避免库存积压或缺货现象。
:通过分析各类营销活动的数据,企业可以评估其有效性和ROI,进而调整营销策略。
:通过对竞争对手的市场表现进行数据监测,企业可以获得宝贵的市场洞察,形成更具竞争力的战略。
DataFocus是一款专业的电商数据分析平台,致力于为用户提供全面、准确的数据分析服务。其拥有强大的实时数据处理能力,可以帮助企业即时获取市场动态并进行分析。DataFocus具有以下几个显著优势:

:支持多种数据来源整合,包括网站流量、用户行为、销售数据等,使企业能够从多个维度进行分析,挖掘更深层次的业务洞察。
:即使是没有技术背景的用户,也可以通过简单的操作完成复杂的数据分析,降低了学习成本。
:DataFocus提供自动化报告生成功能,用户可以根据自身需求自定义报告格式并定期生成,无需繁琐的手动操作。
作为市场上最常用的数据分析工具,Google Analytics凭借其强大的网站流量分析功能,成为无数电商企业的首选。其核心功能包括:
Tableau是一款领先的数据可视化平台,可以将复杂的数据转化为直观的图表和仪表板,便于分析与共享。其主要特点包括:
Hotjar主要用于用户行为分析和反馈收集,适合那些希望通过用户体验改进提升转化率的电商平台。其功能包括:
作为一款营销数据分析工具,SEMrush在竞争对手分析和关键词研究方面表现突出。其主要功能包括:
随着电商市场的高速发展,数据分析的重要性愈加凸显。借助上述提到的电商数据分析平台,企业可以有效收集、整理和分析数据,为自身的市场策略提供强有力的支持。而在这其中,DataFocus自然是不可忽视的重要工具,它的多维度分析能力和易用性极大地降低了企业的数据分析门槛。通过合理利用这些平台,电商企业不仅能够提升经营效率,更能在瞬息万变的市场中,占据主动地位。在探索数据驱动增长的道路上,选择合适的数据分析平台将为电商企业的成功提供强大的保障。
DataFocus,始终致力于让大数据分析像搜索一样简单,让广大业务精英成长为数据分析专家。